Scaling the $1/Day Strategy — From Data to Direction
Five days ago, I shared my first results testing Kyle’s $1/day Facebook Ad formula.
If you missed that one, you can read it here:
My Week 5 Facebook Ad Challenge Results: Testing Kyle’s $1/Day Formula
That post covered how I launched three different ad types: engagement, link clicks, and conversation -- all on a $1/day budget. This week, I scaled the same strategy, tracked results across Google Analytics, GoDaddy, and Wealthy Affiliate, and even applied the same method to a client project.
Traffic & Click Growth

Between October 22–29, my Wealthy Affiliate referral data showed a major spike in clicks and engagement.
Here’s the breakdown:
- October 22: 2 unique clicks, 8 content clicks
- October 23: 1 unique click, 8 content clicks
- October 24: 0 unique clicks, 8 content clicks
- October 25: 32 unique clicks, 14 content clicks
- October 26: 62 unique clicks, 17 content clicks
- October 27: 34 unique clicks, 21 content clicks
- October 28: 37 unique clicks, 18 content clicks
- October 29: 33 unique clicks, 14 content clicks
That’s roughly a 1900% increase in activity compared to the week before these ads started running and all on less than $8 total ad spend.
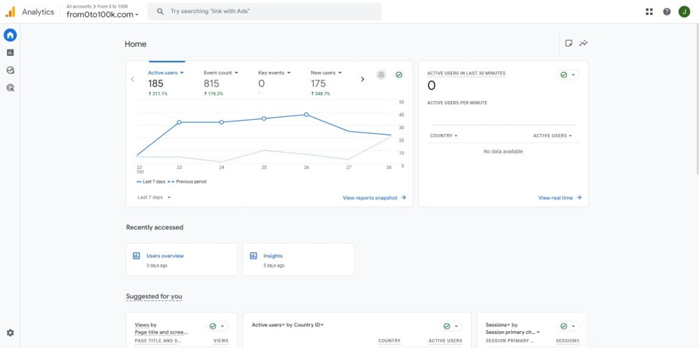
Cross-Platform Verification (Google Analytics)

According to Google Analytics, my site from0to100k.com jumped significantly during the same time frame:
- 185 active users (+311%)
- 175 new users (+349%)
- 815 tracked events (+176%)
The majority of traffic came from Facebook (both organic and paid), followed by direct visits.
That confirms the clicks were legitimate, meaning real users exploring multiple pages and spending time on-site.
Website Health & Engagement

My hosting dashboard on a client site mirrored the same growth. Traffic nearly doubled in seven days with 92 visitors and several repeat sessions. It might sound small, but the steady climb shows how consistent micro-ad spending builds exposure over time.
Ad Performance Breakdown

Here’s how the $1/day formula translated into performance metrics:
- Ad 1 (Link Clicks): 10,874 views, 618 link clicks, $0.02 CPC
- Ad 2 (Engagement Post): 3,564 views, 369 clicks, $7.63 total spend
- Ad 3 (Conversation Test): 650 reach, 56 link clicks, $0.02 CPC
Audience details:
- 60% women / 40% men
- Ages 25–44 dominated engagement
- Top countries: Canada, United States, Costa Rica, and parts of Central America
These numbers align almost perfectly with Kyle’s “micro-ad” approach: low-cost ads generating real behavioral data.
Client Application: FlyFishCR.com
This week, I applied the same ad structure to a client’s site, a fly-fishing retreat in Costa Rica.
The goal was simple: convert small, targeted ad tests into potential bookings for the upcoming travel season.
The ad targeted adventure travel, ecotourism, and fly-fishing enthusiasts across Belize, Honduras, Mexico, Panama, and Costa Rica.
After just one day:
- 397 reach
- 56 link clicks
- $0.02 cost per click
That’s a strong start and early proof this same framework works across industries and not just affiliate marketing.
Lessons Learned from Scaling the Strategy
- Low-cost ads deliver high-quality insights.
You don’t need to outspend anyone. The key is studying what happens once your message hits the feed. - Cross-platform tracking validates results.
When you see consistent growth across Wealthy Affiliate, Google Analytics, and your hosting dashboard; it’s not coincidence. It’s data alignment. - Client testing expands credibility.
Running the same structure on client projects strengthens confidence in the method and widens your case study base.
Closing Reflection
This experiment reminded me that clarity always beats cost. Running small, intentional ads created measurable progress, real engagement, and deeper understanding of what audiences respond to.
I’m not chasing viral numbers here, I’m chasing understanding.
Every click, chart, and impression is another data point in the journey toward building smarter, more authentic connections online.
Join FREE & Launch Your Business!
Exclusive Bonus - Offer Ends at Midnight Today
00
Hours
:
00
Minutes
:
00
Seconds
2,000 AI Credits Worth $10 USD
Build a Logo + Website That Attracts Customers
400 Credits
Discover Hot Niches with AI Market Research
100 Credits
Create SEO Content That Ranks & Converts
800 Credits
Find Affiliate Offers Up to $500/Sale
10 Credits
Access a Community of 2.9M+ Members
Recent Comments
11
This is comprehensive, Jeremy, and you reminded me to have a look at my Google Analytics. I never checked it at all for a long time since I was focusing on Google Search Console inside my website's dashboard.
You have taken time to go through many sections of your data, your results in details. This is helpful as it teaches us to look into those sections, and not only on Facebook but on GA, where we can confirm that FB data. Keep us posted.
Excellent breakdown here Jeremy, and as you mention when you are running PPC campaigns you are not simply chasing the numbers themselves, it is the understanding and the progress towards a positive ROI and maximum results that you are after.
Keep up the great work, and already looking forward to your next update!
See more comments
Join FREE & Launch Your Business!
Exclusive Bonus - Offer Ends at Midnight Today
00
Hours
:
00
Minutes
:
00
Seconds
2,000 AI Credits Worth $10 USD
Build a Logo + Website That Attracts Customers
400 Credits
Discover Hot Niches with AI Market Research
100 Credits
Create SEO Content That Ranks & Converts
800 Credits
Find Affiliate Offers Up to $500/Sale
10 Credits
Access a Community of 2.9M+ Members

Jeremy, this is a masterclass in conscious experimentation and reflective practice. Your phrase "I'm not chasing viral numbers here, I'm chasing understanding" perfectly captures what transformational learning looks like: prioritizing insight over metrics, validation over vanity. The way you triangulate data across multiple platforms (WA, GA, hosting dashboard) demonstrates sophisticated research methodology - you're not just running ads, you're conducting rigorous experiments with clear hypotheses and verification protocols. What strikes me most is how you've applied this framework across contexts (affiliate + client) to test transferability. Brilliant. I'm curious: what was your most unexpected insight when you saw the data patterns emerge? What did the numbers teach you that theory alone never could?
Right now, it's still all a learning curve, so just keep watching the updates to get your answeres :)